油气润滑技术代表当今最先进的润滑理念和技术,适合所有滚动轴承和开式齿轮的润滑。传统干油集中润滑系统今后将逐渐被油气润滑系统所替代,这已是润滑发展的大趋势。
一、油气润滑与干油润滑的特点对比
从2005年以来,新上的线材、棒材轧辊轴承、活套、导卫,基本上都首选油气润滑。原来老设备采用的干油润滑系统,也正在改成油气润滑。主要原因就是油气润滑与干油相比较,具有非常明显的优势,可以为钢厂创造巨大的经济效益。

(一)油气润滑的原理
油气润滑实际上就是精细的油膜润滑。其原理就是用压缩空气或氮气作为输送载体,通过管道把稀油(沿着管壁)输送到轴承润滑点,并最终以精细油膜的方式滴到或喷到轴承表面的过程。
(二)油气润滑特点
油气润滑是润滑剂和气体联合作用参与润滑,具有气体润滑和液体润滑的双重优点。即在气体的支撑作用下,气体黏度不受温度影响的特点和液体润滑减少摩擦同时降低温度、清洁等特点。另外,油气润滑中的油没有被雾化,排向大气的仅仅是空气因而对环境没有污染。润滑内部腔体的高压有效防止了外部杂物的侵入。但对于行走机械来说,使用油气润滑系统一定程度上增加了投资,也由于使用压缩空气而带来的噪声给行走机械带来不便。
(三)干油润滑特点
干油润滑在使用过程中主要存在以下缺陷:流动性差,不适合在高温环境下进行润滑;内摩擦阻力大,所需工作压力高,无法形成动压油膜;润滑脂难以有效迅速扩散到整个润滑面;油脂利用率不高;干油的泄漏损造成的冷却水污染严重,工作环境污染也较大。
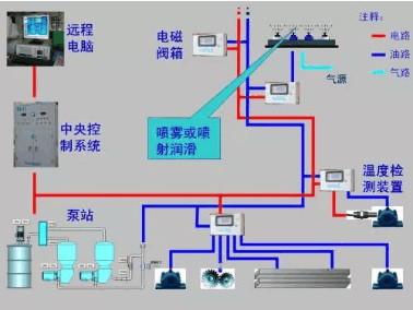
二、轧钢系统油气润滑使用原理
我轧钢厂使用的油气润滑系统,采用的是双泵油站。在系统工作状态下油位、油温、油压、过滤器等出现异常时系统将报警,并停止整个润滑系统工作,排除故障后可继续运行。润滑剂分配和油气混合过程在油气卫星站内完成,该润滑剂分配采用的是递进式分配器分油的设计,可对润滑剂实现到点的精确分配。经过混合和分配后的润滑剂到达润滑设备本体后进行一级和二级分配器分流最终注入各个润滑点。

三、油气润滑系统相关技术参数
润滑介质:选用ISOVG220-320cSt/40℃耐高温重负荷极压齿轮油
系统用泵:用一备一电动齿轮泵
系统油压:50-70bar, 每小时耗油160ml
系统气压:4~6bar ,每小时耗气140Nm3/h
系统电源:380VAC,50Hz
过滤精度:40μ

四、油气润滑在轧钢系统中的常见故障及分析
(一)控制面板上电子屏显示供油泵故障
查找方法:检查油箱油量是否满足要求,如油位较低及时补充油液;检查供油泵接手是否磨损,如有磨损严重更换接手;切换至备用泵,如系统恢复正常判断该泵损坏。
(二)轧机工作中,电子屏显示压缩空气压力报警
查找方法:检查压缩空气主管路压力是否供应正常,如压力经常性波动造成空气压力报警建议在系统中增加气包以确保压力正常;确认电磁阀后管路压力是否正常,不正常更换空气过滤器滤芯并打开排污阀门进行排污处理;更换滤芯后依然显示空气压力报警,便判断电磁阀损坏需更换。
(三)换辊后发现润滑点出油不畅
查找方法:检查流量开关是否打开;确认润滑点具体位置,检查一二级管路是否存在泄漏,发现泄漏及断裂及时更换管路;卸开润滑点管路观察喷油,如喷油正常,疏通轴承座上油路。
(四)油气系统报警
查找方法:打开检查管路上过滤器是否需要更换;观察递进式分配器动作是否正常,有无阻卡现象;检查一二级分配器后管路是否出油正常,如不正常卸开清理分配器内滤网或更换分配器。
五、结束语
在机械化自动化并行的今天,专业的维护是当前设备稳定运行的基本保障。希望我们对轧钢油气系统故障的发现及排除摸索出来的经验,可以给同类型企业以一定的借鉴。
(来源:轧钢之家)